Skip to main content
Version: Next

Grafana & Prometheus

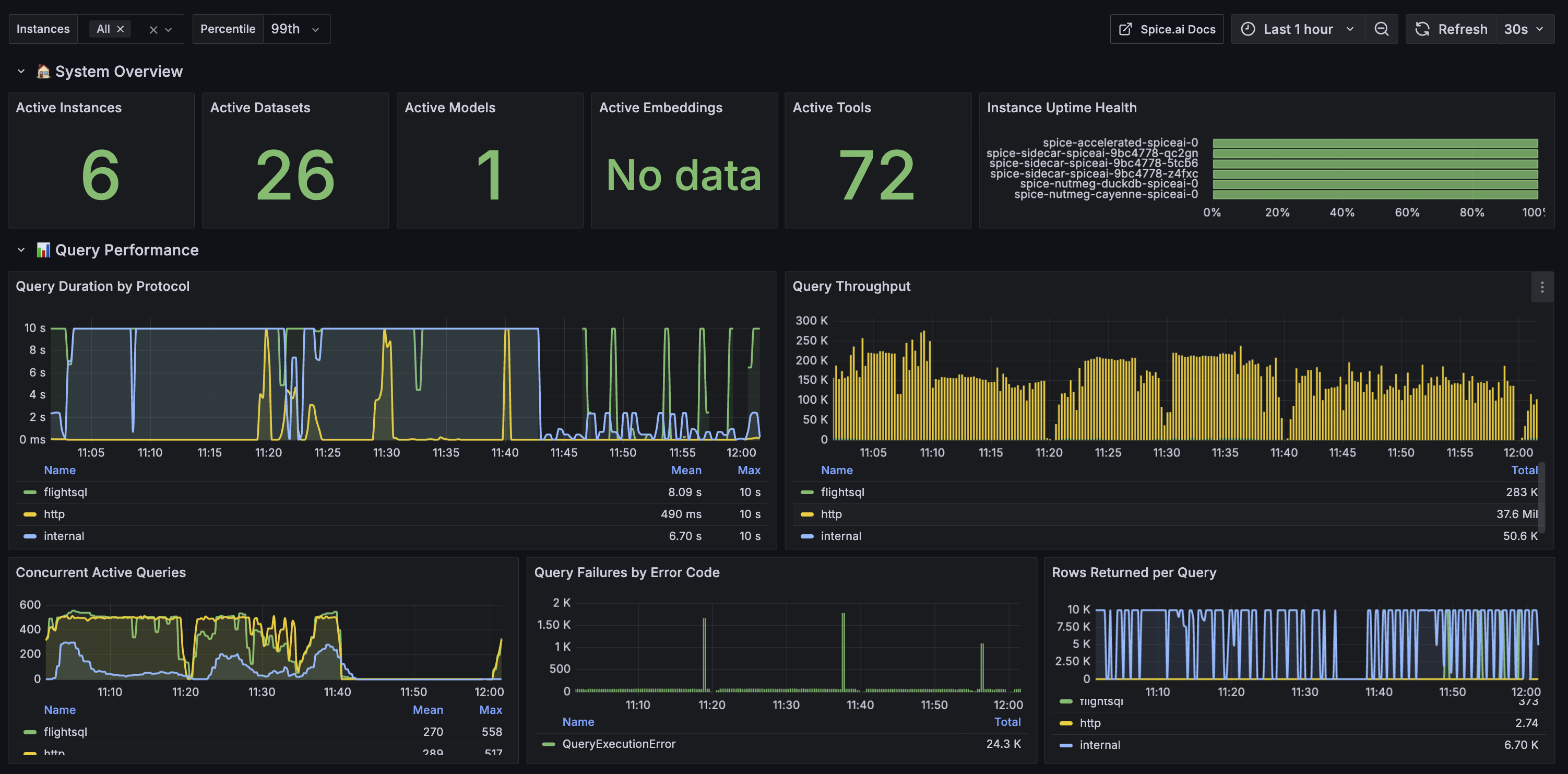
Spice can be monitored with Grafana using the Spice Metrics Endpoint and pre-built dashboards available in the Spice repository.

Import Grafana Dashboard​

Navigate to the Dashboards section in Grafana and click "New" > "Import".

Copy the dashboard JSON from monitoring/grafana-dashboard.json into the Grafana import box.

Click "Load".

Kubernetes​

View the Kubernetes deployment guide for configuring the Prometheus Operator to scrape metrics from the Spice instances in Kubernetes.

Prometheus​

Configure a Prometheus instance to scrape metrics from the Spice runtimes.

global:
scrape_interval: 1s
scrape_configs:
- job_name: spiceai
static_configs:
- targets: ['127.0.0.1:9090'] # Change to your Spice runtime endpoint + port

Local Quickstart​

This tutorial creates and configures Grafana and Prometheus locally to scrape and display metrics from several Spice instances. It assumes:

  • Two Spice runtimes, spiced-main and spiced-edge, are running on 127.0.0.1:9091 and 127.0.0.1:9092 respectively.
  1. Create a compose.yaml:

    version: '3'
    services:
    prometheus:
    image: prom/prometheus:latest
    volumes:
    - ./prometheus.yaml:/etc/prometheus/prometheus.yml
    ports:
    - 9090:9090
    network_mode: 'host'
    grafana:
    image: grafana/grafana:latest
    volumes:
    - ./.grafana/provisioning:/etc/grafana/provisioning
    ports:
    - 3000:3000
    network_mode: 'host'
  2. Create a prometheus.yaml to

    global:
    scrape_interval: 1s
    scrape_configs:
    - job_name: spiced-main
    static_configs:
    - targets: ['127.0.0.1:9091']
    - job_name: spiced-edge
    static_configs:
    - targets: ['127.0.0.1:9092']
  3. Add a prometheus as a source to grafana. Create a .grafana/provisioning/datasources/prometheus.yml

    apiVersion: 1

    datasources:
    - name: Prometheus
    type: prometheus
    access: proxy
    url: http://localhost:9090
    isDefault: true
  4. Run the Docker Compose

    docker-compose up
  5. Go to http://localhost:3000/dashboard/import and add the JSON from monitoring/grafana-dashboard.json.

  6. The dashboard will have data from the Spice runtimes.